
Thị trường tiền điện tử cuối tuần qua chứng kiến một đợt điều chỉnh sâu khi làn sóng bán tháo lan rộng trên diện toàn thị trường. Tổng vốn hoá crypto bốc hơi gần 500 tỷ USD, giảm mạnh từ vùng 3.000 tỷ USD xuống còn khoảng 2.500 tỷ USD, phản ánh sự đảo chiều rõ rệt của tâm lý nhà đầu tư sau giai đoạn tăng nóng kéo dài năm từ 2023 đến 2025.
Bitcoin trở thành tâm điểm của đợt sụt giảm khi giá lao dốc về vùng 75.000 USD, phá vỡ hàng loạt ngưỡng hỗ trợ kỹ thuật quan trọng. Áp lực bán gia tăng nhanh chóng khiến cấu trúc giá ngắn hạn của BTC bị tổn thương, kéo theo hiệu ứng lan tỏa trên toàn thị trường. Ethereum cũng không nằm ngoài xu hướng chung khi mất mốc 2.500 USD và giảm sâu về quanh 2.300 USD, cho thấy lực bán không còn mang tính cục bộ mà đã lan rộng sang các tài sản vốn hóa lớn.
Tâm lý thị trường xấu đi rõ rệt, thể hiện qua chỉ số Fear & Greed Index tiếp tục co hẹp về vùng sợ hãi cực độ, quanh mức 14/100 điểm theo dữ liệu từ Alternative.me. Mức điểm này phản ánh sự bi quan áp đảo, khi dòng tiền rủi ro có xu hướng rút lui khỏi các vị thế chủ chốt, đặc biệt trong bối cảnh biến động gia tăng và xu hướng giá suy yếu.
Tham gia BingX hôm nay để nhận loạt ưu đãi và trải nghiệm tiêu chuẩn bảo mật hàng đầu
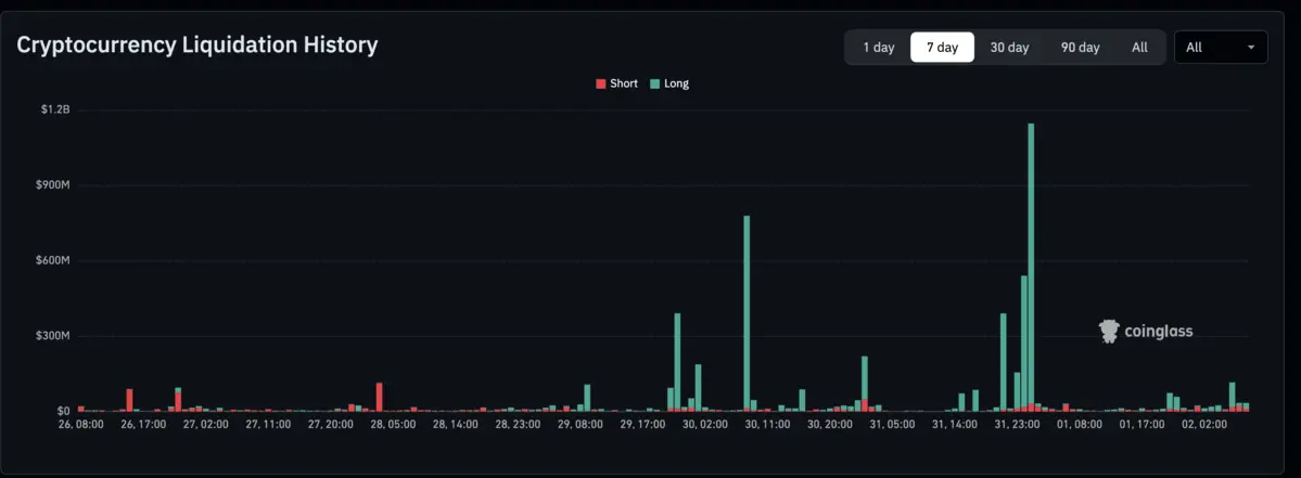
Thị trường phái sinh chịu tác động nặng nề nhất trong đợt sụt giảm này. Trong vòng 48 giờ, gần 5 tỷ USD giá trị vị thế đã bị thanh lý, chủ yếu đến từ các lệnh long sử dụng đòn bẩy cao. Riêng trong đêm 31, hơn 2,53 tỷ USD giá trị vị thế đã bị “cuốn bay”, cho thấy mức độ mất kiểm soát khi giá giảm nhanh và kích hoạt hàng loạt lệnh cắt lỗ cưỡng bức. Theo dữ liệu từ Coinglass, tổng giá trị lệnh long bị thanh lý đã vượt 1 tỷ USD – mức cao nhất trong vòng 90 ngày qua, kể từ cú sập mạnh ngày 11/10.
Làn sóng thanh lý hàng loạt kết hợp với tâm lý hoảng loạn đã khiến nhiều altcoin vốn hóa lớn đồng loạt giảm sâu, mở rộng biên độ dao động trên toàn thị trường. Một số nhà phân tích kỹ thuật cho rằng diễn biến hiện tại mang đặc trưng của giai đoạn “capitulation” – thời điểm dòng tiền nóng buông bỏ vị thế trong trạng thái hoảng loạn, thường xuất hiện ở cuối các nhịp điều chỉnh mạnh.
Đáng chú ý, vùng giá 75.000–77.000 USD hiện được xem là khu vực hỗ trợ quan trọng của Bitcoin, tương đương vùng giá từng ghi nhận trong nhịp điều chỉnh đầu tháng 7/2025. Việc giá quay lại vùng này cho thấy phần lớn thanh khoản và các vị thế đòn bẩy bên dưới đã gần như bị quét sạch. Tuy nhiên, việc giữ được hay đánh mất vùng hỗ trợ này sẽ đóng vai trò then chốt trong việc xác định xu hướng trung hạn của thị trường.
Bên cạnh đó, chỉ số RSI của Bitcoin đã giảm xuống dưới ngưỡng 20 điểm, cho thấy thị trường đang rơi vào trạng thái quá bán rõ rệt. Diễn biến này thường đi kèm với khả năng xuất hiện một nhịp hồi kỹ thuật trong trung hạn, trước khi xu hướng giảm giá trong dài hạn được xác nhận hoặc tiếp diễn rõ ràng hơn.
Bitcoin có thể ở dưới mức 70.000 USD trong 3 đến 6 tháng tới
Ở góc nhìn trung hạn, CryptoQuant cảnh báo Bitcoin có thể đã bước vào thị trường giảm từ đầu tháng 11/2025, khi nhu cầu suy yếu và các chỉ báo on-chain đồng loạt xấu đi. Theo Julio Moreno, Giám đốc nghiên cứu của CryptoQuant, chỉ số Bull Score Index đã chuyển sang trạng thái âm và chưa cho thấy dấu hiệu phục hồi, trong bối cảnh Bitcoin phá vỡ đường trung bình động một năm, hoạt động mạng và khối lượng giao dịch suy giảm.
CryptoQuant đánh giá vùng hỗ trợ quan trọng đầu tiên của Bitcoin nằm quanh mốc 70.000 USD. Nếu động lực mua không sớm quay trở lại, giá có thể tiếp tục điều chỉnh sâu hơn về khu vực 56.000–60.000 USD. Về thời điểm, Moreno cho biết kịch bản giảm về 70.000 USD có thể xảy ra trong vòng 3–6 tháng tới, trong khi vùng đáy sâu hơn, nếu hình thành, nhiều khả năng rơi vào nửa cuối năm 2026.
Nhìn về dài hạn, khả năng phục hồi của thị trường sẽ phụ thuộc lớn vào sự quay trở lại của dòng tiền tổ chức hoặc sự cải thiện của thanh khoản toàn cầu. Tuy nhiên, CryptoQuant nhấn mạnh rằng cấu trúc thị trường hiện tại mang nhiều nét tương đồng với giai đoạn trước cú sập năm 2022, hàm ý rằng nhà đầu tư cần chuẩn bị tâm thế cho một chu kỳ biến động kéo dài, trong đó mốc 70.000 USD chỉ đóng vai trò là mục tiêu điều chỉnh trung gian trước khi thị trường xác lập đáy thực sự.
- Cá voi âm thầm gom Bitcoin, cấu trúc lặp lại năm 2022 – Liệu thị trường có chuẩn bị đảo chiều?
- Chu kỳ bốn năm của Bitcoin đang tiếp diễn: Đợt bán tháo vừa qua đã “xác nhận” quy luật lịch sử
- Lượt tìm kiếm “crypto” chạm đáy: Thị trường rơi vào vùng sợ hãi cực độ, lặp lại bóng ma hậu Terra?
- Khi “Mùa đông crypto” bắt đầu: Cấu trúc thị trường Bitcoin chuyển sang pha phân phối
- Thị trường tiền điện tử lần đầu quay lại trạng thái "tham lam” kể từ tháng 10/2025