Tại sao Decibel lại là "quân bài tẩy" của Aptos trong hành trình trở lại cuộc đua Layer 1

Billy 12 giờ trước
Decibel là một giao thức giao dịch hợp đồng tương lai vĩnh cửu được triển khai hoàn toàn trên blockchain Aptos, sử dụng sổ lệnh minh bạch, stablecoin usDCBL và mô hình quỹ cung cấp thanh khoản thuộc sở hữu giao thức, với mục tiêu trở thành hạ tầng giao dịch phi tập trung hàng đầu.

Dự án Decibel là gì?

decibel aptos.png
Decibel là nền tảng giao dịch on-chain trên Aptos, tích hợp đa dạng các sản phẩm tài chính như spot, phái sinh, margin, vault... vào một nền tảng duy nhất.

Decibel là một giao thức giao dịch hợp đồng tương lai vĩnh cửu (perpetual futures) hoàn toàn onchain được xây dựng trên blockchain Aptos. Mục tiêu của Decibel là trở thành sàn giao dịch phi tập trung (Perp DEX) mạnh mẽ và đáng tin cậy nhất, kết hợp hiệu suất gần tương đương sàn tập trung như Binance, Bybit hay BingX nhưng vẫn giữ được tính minh bạch và tự quản lý tài sản của người dùng.

Giao thức cho phép giao dịch với đòn bẩy lên tới 40x, hỗ trợ cơ chế giao dịch không tốn gas, vận hành thông qua một orderbook thống nhất cho từng thị trường. Hệ thống sử dụng cơ chế cross-margin – tức một pool tài sản thế chấp chung cho tất cả vị thế perp của người dùng – giúp tối ưu vốn và giảm rủi ro thanh lý không cần thiết.

Funding rate trên Decibel được cập nhật liên tục khoảng mỗi giây theo oracle, thay vì mô hình 1 giờ hoặc lâu hơn như nhiều nền tảng khác. Dữ liệu giá được cung cấp bởi Chainlink, đảm bảo cập nhật 24/7 với crypto và 24/5 với thị trường cổ phiếu.

Sự trỗi dậy của Perp DEX và cơ hội cho Decibel

perp dex aster hyperliquid.avif
Hyperliquid và Aster là hai cái tên nổi bật trong các Perp DEX năm 2025 vừa qua.

Sự phát triển của các Perp DEX như Hyperliquid đã chứng minh rằng mô hình giao dịch onchain hoàn toàn có thể cạnh tranh với sàn tập trung. Sau sự sụp đổ của FTX và hàng loạt CEX gặp vấn đề thanh khoản, người dùng ngày càng ưu tiên quyền tự quản lý tài sản và minh bạch dữ liệu.

Khối lượng giao dịch Perp DEX tăng trưởng mạnh trong năm 2025–2026, với tổng volume trung bình ngày đạt hơn 32 tỷ USD vào đầu năm 2026, tăng gấp nhiều lần so với năm trước. Thị phần Perp DEX so với CEX cũng gia tăng đáng kể, cho thấy xu hướng dịch chuyển thanh khoản về phía giao thức phi tập trung.

Trong bối cảnh đó, Decibel ra đời với tham vọng trở thành trung tâm thanh khoản chính trên Aptos, tương tự cách một số DEX đã trở thành hạ tầng mặc định trên các blockchain khác.

Tại sao Decibel lại là "quân bài tẩy" của Aptos trong hành trình trở lại cuộc đua Layer 1

Decibel được xây dựng trên Aptos – một trong những blockchain Layer 1 có tốc độ xử lý nhanh nhất hiện nay, với thời gian tạo block trung bình khoảng 50–60ms. Phí giao dịch cực thấp, chỉ khoảng 0,00001 USD, giúp tối ưu trải nghiệm giao dịch tần suất cao. Sắp tới, Aptos dự kiến triển khai nâng cấp Archon, hướng tới block time ~10ms, và Block-STM V2 giúp mở rộng hiệu suất xử lý đa lõi. Điều này tạo nền tảng kỹ thuật gần tiệm cận hiệu suất CEX, trong khi vẫn giữ đặc tính onchain.

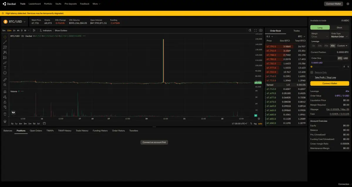
decibel aptos perp dex.jpg
Giao diện trading trên Decibel - nền tảng Perp DEX được xây dựng trên mạng Aptos.

Decibel tận dụng CLOB (Central Limit Order Book) hoàn toàn onchain của Aptos. Mọi lệnh đặt, hủy và khớp đều diễn ra trực tiếp trên blockchain, không có matching engine offchain ẩn. Ngoài ra, Aptos đang triển khai mempool mã hóa gốc, giúp hạn chế frontrunning – một vấn đề phổ biến trên nhiều DEX hiện nay.

Trong bức tranh tái cấu trúc tokenomics, Aptos không chỉ đơn thuần siết cung hay đặt trần phát hành, mà đang đặt cược vào một động cơ tăng trưởng thực sự cho mạng lưới – và đó chính là Decibel. Nếu ví bản cập nhật tokenomics là phần “kỷ luật tài khóa”, thì Decibel chính là “động cơ doanh thu” có khả năng biến câu chuyện giảm phát từ lý thuyết thành thực tế. Khác với nhiều DEX sử dụng cơ chế khớp lệnh offchain, Decibel được thiết kế để toàn bộ quy trình đặt lệnh, hủy lệnh và khớp lệnh đều diễn ra trực tiếp trên chuỗi. Điều đó đồng nghĩa mỗi hành động giao dịch đều tiêu tốn gas và bị burn, tạo ra áp lực giảm cung thực sự khi khối lượng tăng cao.

Đọc thêm: “Solana killer” Aptos, Layer 1 tốc độ cao, đưa ra đề xuất cập nhật tokenomics để cứu vãn hệ sinh thái

Trong bối cảnh Aptos muốn chuyển từ mô hình “bootstrap subsidy” sang cơ chế phát hành dựa trên hiệu suất, một sản phẩm có khả năng tạo TPS lớn và bền vững như Decibel gần như là mảnh ghép không thể thiếu. Nếu Decibel mở rộng lên hàng trăm thị trường phái sinh và thu hút dòng thanh khoản đủ sâu, lượng APT bị đốt có thể tăng theo cấp số nhân, thậm chí vượt lượng phát hành mới trong một số giai đoạn. Khi đó, Decibel không chỉ là một ứng dụng DeFi, mà trở thành trung tâm thanh khoản và công cụ điều tiết cung – cầu cho toàn bộ hệ sinh thái. Chính vì vậy, trong hành trình quay lại cuộc đua Layer 1, Decibel được xem như “quân bài tẩy” có thể quyết định liệu Aptos chỉ dừng lại ở một blockchain tốc độ cao, hay thực sự trở thành hạ tầng tài chính hiệu suất cao với mô hình kinh tế tự củng cố dài hạn.

Decibel Liquidity Provider (DLP) và mô hình thanh khoản

decibel protocol vault.jpg
Hiện tại, Decibel Protocol Vault đã đạt lượng TVL hơn 42 triệu USD, quản lí hàng trăm lệnh mở/đóng mỗi ngày.

Decibel sở hữu DLP – Decibel Liquidity Provider, đóng vai trò market maker chính và backstop thanh lý. LP có thể gửi vốn vào vault DLP để nhận chia sẻ lợi nhuận từ phí thanh lý và hoạt động tạo lập thị trường.

Ngoài DLP, bên thứ ba cũng có thể tạo vault riêng, triển khai chiến lược giao dịch và thu phí hiệu suất. Token đại diện cho phần sở hữu vault có thể được sử dụng trong hệ sinh thái DeFi của Aptos, tăng tính composability.

usDCBL: Stablecoin mặc định của Decibel

decibel usDCBL.jfif
Decibel đang có rất nhiều kế hoạch xung quanh đồng stablecoin mặc định của mình mang tên usDCBL.

Một điểm khác biệt lớn của Decibel là stablecoin mặc định usDCBL. Khi người dùng nạp USDC vào giao thức, số tiền này sẽ được chuyển đổi thành usDCBL – stablecoin được bảo chứng 1:1 bằng USD và tài sản tương đương như trái phiếu chính phủ Mỹ.

Việc này cho phép Decibel tạo doanh thu từ tài sản dự trữ của stablecoin (ví dụ U.S. T-Bills), thay vì chỉ phụ thuộc vào phí giao dịch. Nhờ đó, nền tảng có thể duy trì mức phí cạnh tranh và linh hoạt hơn.

usDCBL được phát hành thông qua nền tảng của Bridge – công ty con thuộc Stripe – và được bảo chứng hoàn toàn bởi tiền mặt và trái phiếu do các tổ chức tài chính lớn quản lý.

Decibel fully onchain: Minh bạch từ risk engine

Khác với nhiều Perp DEX khác vận hành risk engine một phần offchain, Decibel triển khai toàn bộ cơ chế quản lý rủi ro onchain. Điều này bao gồm logic auto-deleveraging, tính toán mark price và các tham số thị trường. Người dùng có thể kiểm chứng toàn bộ quy trình thanh lý và giảm đòn bẩy trong giai đoạn biến động mạnh. Tính minh bạch này giúp Decibel củng cố niềm tin – yếu tố quan trọng để thu hút trader chuyên nghiệp.

Đọc thêm: Decibel - Sàn DEX phái sinh trên hệ Aptos chuẩn bị ra mắt Testnet trong tháng 11

Lộ trình phát triển (roadmap) của Decibel

Sau khi ra mắt Mainnet Beta với 12 cặp giao dịch, Decibel dự kiến mở rộng lên khoảng 50 thị trường perp crypto hàng đầu. Trong năm 2026, nền tảng sẽ bổ sung:

  • Hỗ trợ multi-asset collateral

  • Giao dịch perp cho tài sản thực (RWA) như cổ phiếu, ETF, hàng hóa

  • Ra mắt spot trading

  • Tích hợp sâu với hệ sinh thái DeFi trên Aptos

  • Khả năng ra mắt token Decibel

Trước Mainnet, chương trình pre-deposit USDC đã thu hút hàng chục triệu USD chỉ trong thời gian ngắn, cho thấy mức độ quan tâm cao từ cộng đồng.

Kết luận

Decibel đang xây dựng một sàn giao dịch phái sinh phi tập trung hoàn toàn onchain trên Aptos với tham vọng trở thành trung tâm thanh khoản lớn nhất hệ sinh thái. Bằng việc kết hợp hiệu suất cao, orderbook minh bạch, stablecoin usDCBL và mô hình DLP, Decibel hướng tới mô hình hạ tầng giao dịch dài hạn không chỉ cho crypto mà cho toàn bộ tài chính số.

Trong bối cảnh Perp DEX ngày càng gia tăng thị phần so với CEX, Decibel có cơ hội trở thành mảnh ghép quan trọng trong sự chuyển dịch này. Nếu thanh khoản thực sự tập trung về một điểm như đội ngũ tin tưởng, Decibel có thể trở thành nền tảng mặc định cho giao dịch phái sinh trên Aptos và xa hơn nữa.

Bình luận
Xem thêm ý kiến
Tin mới nhất
Chuyển động cá voi10 giờ trước
Giữa lúc thị trường biến động mạnh, Vitalik Buterin tiếp tục bán ETH sau khi rút 3.500 ETH khỏi Aave, động thái thu hút sự chú ý lớn của giới đầu tư.
Câu chuyện đầu tư12 giờ trước
Tỷ phú Elon Musk tuyên bố rằng Bill Gates từng bán khống khoảng 1% cổ phiếu Tesla khi công ty chỉ có vốn hóa khoảng 40 tỷ USD với khoản lỗ ước tính lên tới tới 12–13 tỷ USD.
Đánh giá dự án12 giờ trước
Decibel là một giao thức giao dịch hợp đồng tương lai vĩnh cửu được triển khai hoàn toàn trên blockchain Aptos, sử dụng sổ lệnh minh bạch, stablecoin usDCBL và mô hình quỹ cung cấp thanh khoản thuộc sở hữu giao thức, với mục tiêu trở thành hạ tầng giao dịch phi tập trung hàng đầu.
Kinh tế xã hội13 giờ trước
BitcoinDefi từng được quảng bá rầm rộ bởi nhiều “giang hồ mạng” giai đoạn 2020–2021 với hứa hẹn lợi nhuận khủng. Tuy nhiên, dự án nhanh chóng sụp đổ, khiến nhiều nhà đầu tư gần như mất trắng.
Tin tức18 giờ trước
Dự án vừa đánh dấu cột mốc quan trọng khi công bố kế hoạch nâng cấp giao thức và phần thưởng cho người dùng sau thời gian dài phát triển.
Bên lề Crypto2 ngày trước
Câu chuyện về một chú khỉ Nhật Bản bị mẹ bỏ rơi bất ngờ trở thành hiện tượng toàn cầu, kéo theo cả làn sóng đầu cơ trên thị trường crypto, khi token lấy cảm hứng từ nhân vật này tăng vọt gần 200% chỉ trong 24 giờ.
APT Aptos (APT)
$0.8376
5.78%
Cap $652.96M Vol 24h $48.59M